Skip to content

Meet Graphite Agent — your collaborative AI reviewer, built right into your PR page.

Read more

Understanding merge queues: improving code stability and deployment speed

Greg Foster
Greg Foster
Graphite software engineer
Try Graphite

A merge queue is a system that manages the integration of pull requests (PRs) into a codebase by sequencing them to prevent conflicts and ensure stability. Instead of merging PRs directly into the main branch, they are added to a queue where each is tested against the latest codebase state. This process ensures that only PRs that pass all checks in the current context are merged, reducing the risk of introducing errors.

Implementing a merge queue offers several advantages:

  • Code stability improvement: By testing each PR against the latest codebase, merge queues prevent integration of changes that could break the build or introduce bugs.

  • Deployment speed optimization: Automating the merge process reduces manual intervention, allowing for faster and more reliable deployments.

  • Reduced merge conflicts: Sequencing PRs and testing them in the current context minimizes the chances of conflicts, streamlining the development process.

  • Enhanced collaboration: Teams can work concurrently without worrying about interfering with each other's changes, as the merge queue handles integration order and conflict resolution.

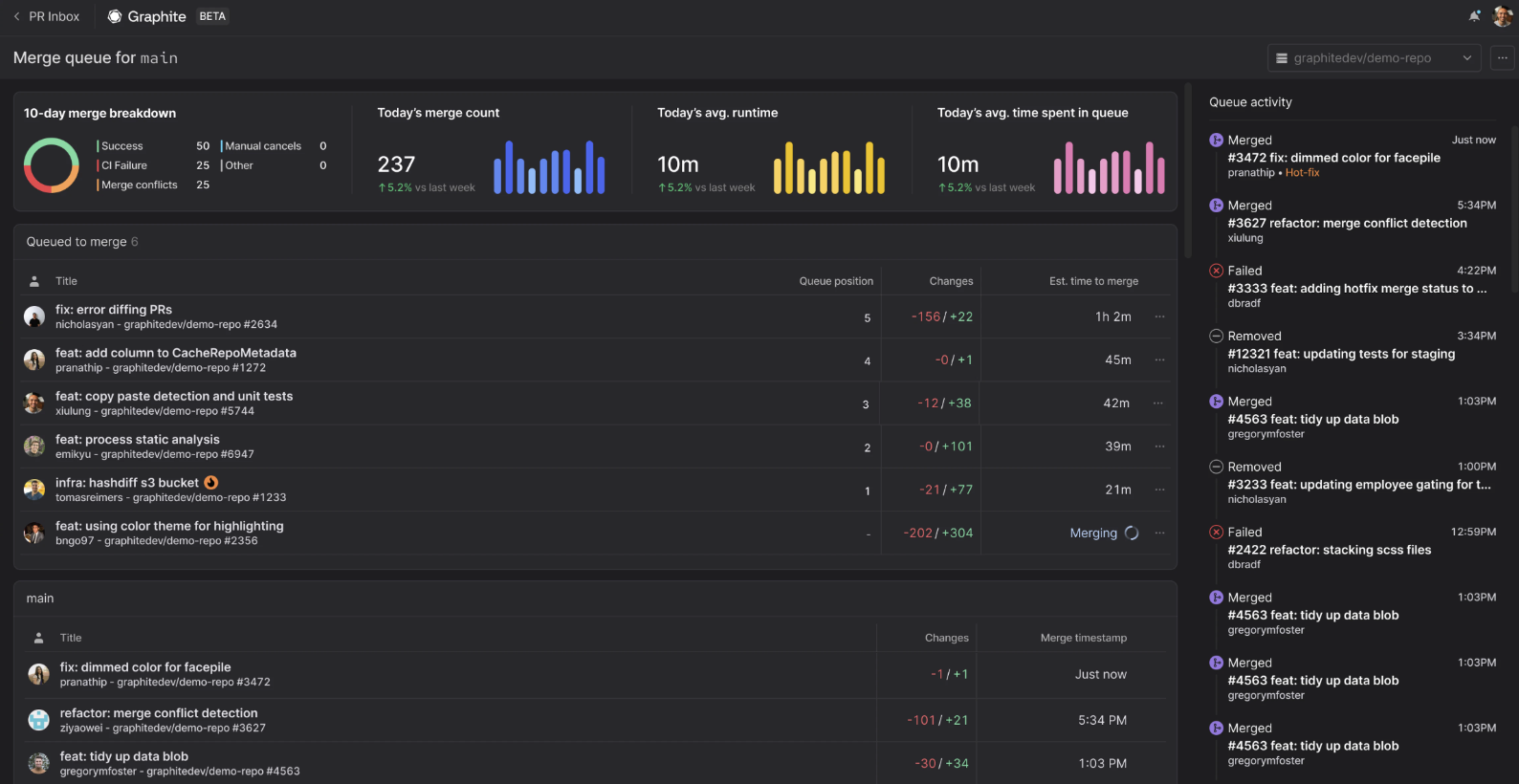
Several tools offer merge queue functionalities, with Graphite's merge queue being a notable example. Graphite's merge queue is stack-aware, meaning it understands the dependencies between stacked PRs and can process them efficiently. It supports various merge strategies, including rebase, squash, and fast-forward merges, and can process stacked PRs in parallel, optimizing CI usage and reducing merge times.

screenshot of merge queue

Graphite's merge queue integrates with GitHub, allowing teams to enforce its use through branch protection rules. It automates the rebase process during merges and ensures that the main branch remains stable by preventing semantic merge conflicts.

To implement a merge queue:

  1. Assess your team's needs: Determine if your development process would benefit from a merge queue. Indicators include frequent merge conflicts, broken builds, or a high volume of PRs.

  2. Choose a tool: Select a merge queue tool that fits your workflow. Options include GitHub's native merge queue, Graphite, and Mergify.

  3. Configure the tool: Set up the merge queue according to your team's requirements. This includes defining merge strategies, setting up CI checks, and establishing branch protection rules.

  4. Educate the team: Ensure all team members understand how the merge queue works and how to interact with it. Provide documentation and training as needed.

  5. Monitor and adjust: Regularly review the merge queue's performance and make adjustments to configurations or processes to optimize efficiency and stability.

By implementing a merge queue, teams can enhance code stability and accelerate deployment speed, leading to a more efficient and reliable development process.

Git inspired
Graphite's CLI and VS Code extension make working with Git effortless.
Learn more

Built for the world's fastest engineering teams, now available for everyone